

手機瀏覽
更方便
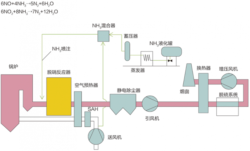
選擇性催化還原法(SCR)
工藝原理
選擇性催化還原法(Selective Catalytic Reduction,簡稱SCR),在一定的反應溫度條件下,煙氣中的NOx和還原劑NH3在催化劑作用下發生還原反應,生成產物為N2和H2O。
典型工藝流程
主要技術指標
脫硝效率:≥95%
氨逃逸率:≤3ppm
系統阻力:≤1000pa(3層)
催化劑壽命:≥16000/24000h
選擇性非催化還原法(SNCR)
工藝原理:
選擇性非催化還原法(Selective Non-Catalytic Reduction,簡稱SNCR),是在不需要催化劑的情況下,將氨基還原劑(尿素/氨水)噴入溫度為850~1150℃的煙氣中,還原劑有選擇性地與煙氣中的氮氧化物發生化學反應,使NOx還原生成N2和H2O的方法。
典型工藝流程:
主要技術指標:
脫硝效率:≥40% ~ 70%
氨逃逸率:≤10ppm
系統阻力:可忽略
contact us
聯系我們